대시보드 기능 업데이트
커리어링크의 채용 대시보드가 더욱 더 직관적으로 바뀌고, 다음과 같은 세부 통계 확인 기능이 추가되었습니다. 원하는 차트만 골라서 편집도 가능하며, 희망하는 데이터를 선택해 데이터 엑셀을 다운로드 받을 수 있습니다. 업데이트 된 대시보드를 통해 쉽게 지원자 현황과 채용 현황, 성과를 파악할 수 있습니다.
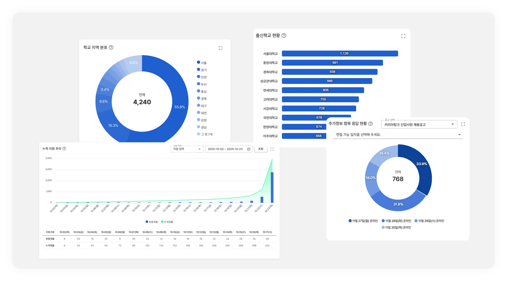
대시보드는 다음과 같은 데이터를 제공합니다.
•
지원 흐름 현황
•
누적 지원 추이
•
전형 단계별 진출 현황 (new
)
•
직무별 지원자 (new
)
•
출신학교 현황
•
전공(학과) 현황
•
성별 비율
•
최종 합격률
•
거주지역 분포 (new
)
•
학교 지역 분포 (new
)
•
장애인 지원자 등급 현황
•
보훈대상자 비율
•
다문화가정 지원자 현황 (new
)
•
지원 채널 통계 (new
)
•
홈페이지 유입 경로
•
추가정보 항목 응답 현황
파기 확인서 UI 개선
지원서의 삭제 주체(관리자/지원자)를 구분해 파기 확인서에 명확히 표시하도록 기능이 개선되었습니다. 지원자가 직접 자신의 지원서를 삭제한 경우에도 파기번호가 발급되어 관리자 페이지에서 바로 확인하실 수 있으며, 스스로 지원서를 삭제한 지원자의 이름 및 시간대도 확인할 수 있습니다.(탈퇴회원의 경우에는 이름이 표기되지 않습니다.) 이를 통해 담당자는 삭제 경로와 무관하게 모든 파기 이력을 한눈에 파악할 수 있습니다.
또한, 기존에 분리되어 있던 [지원자 관리]의 ‘종료 데이터 파기’ 메뉴와 ‘파기 확인서’ 메뉴가 ‘종료 데이터 파기’ 메뉴로 통합되었습니다. ‘종료 데이터 파기’ 메뉴에서는 채용 종료 현황 확인, 파기 현황 확인, 수동 파기, 파기 확인서 발급이 가능합니다.
뷰인터HR 관련 업데이트
1.
하드스킬 솔루션 연동
하드스킬은 AI가 직무 면접 질문을 생성하고 지원자의 답변을 평가하는 솔루션으로, 고객사에서 직무 기술서 및 응시 일정을 전달하면, 뷰인터HR에서 해당 내용을 기반으로 직무 명세서와 면접 질문을 생성합니다.
AI를 통해 자동으로 생성된 질문으로 채용에 체계적인 평가 기준과 질문을 적용하여 구조화된 면접 진행이 가능하며, 평가 및 결과 데이터로 평가의 신뢰성과 타당성을 확보할 수 있습니다.
2.
뷰인터HR 평가자 화면 관련 수정
또한 평가자 화면이 개선되어 평가를 진행하면서 지원자가 응시한 뷰인터HR 영상과 결과 PDF를 바로 확인하실 수 있으며, 커리어링크 내에서 뷰인터HR 응시 결과 데이터(엑셀)를 바로 다운로드 할 수 있습니다.
외부 솔루션 연동 오류 시 서비스 안정화
외부 연동 솔루션(AI 서류 평가, AI 면접 평가, 지원자 평판 조회, 인적성 검사 솔루션 등)의 서비스에 오류가 발생하더라도 커리어링크와 외부 연동 솔루션을 분리시켜, 커리어링크의 서비스는 정상적으로 이용하실 수 있도록 개선되었습니다.
지원서 관련 신규 기능 개발 및 개선
다음과 같은 지원서 기능이 개발 및 개선되었습니다.
1.
지원서 양식 [고등학교] - [출결사항] 로우데이터 출력 지원
지원서 엑셀 다운로드 시, 고등학교 출결 정보에 대해 로우데이터 형태로 다운로드할 수 있도록 기능을 추가했습니다. 고등학교 출결 정보는 고등학교 졸업 전형/생산직 채용 등의 공고에서 세부 분석이나 검증에 활용 가능합니다.
2.
지원서 양식 [외국어능력 항목] 중복 입력 방지
지원서 작성 시, 외국어능력 항목에 같은 언어를 중복해서 작성할 수 없도록 수정되었습니다.
3.
추가자료 제출 전형 → 첨부파일 다운로드 기능 추가
추가자료 제출 전형에서 지원자가 업로드한 첨부파일을 바로 다운로드할 수 있는 기능이 추가되었습니다.
관리자의 자료 검토 과정이 더욱 편리해졌습니다.





